Review Project-Wide Governance
Review Project-Wide Bucket Access Control
In this guide you’ll see how a single Policy Pack can govern all resources across a project.
This is the fifth guide in the Getting started with GCP series.
Prerequisites
Completion of the previous guides in this series.
Access to the Guardrails console with administrative privileges.
Step 1: Open the Controls by State report
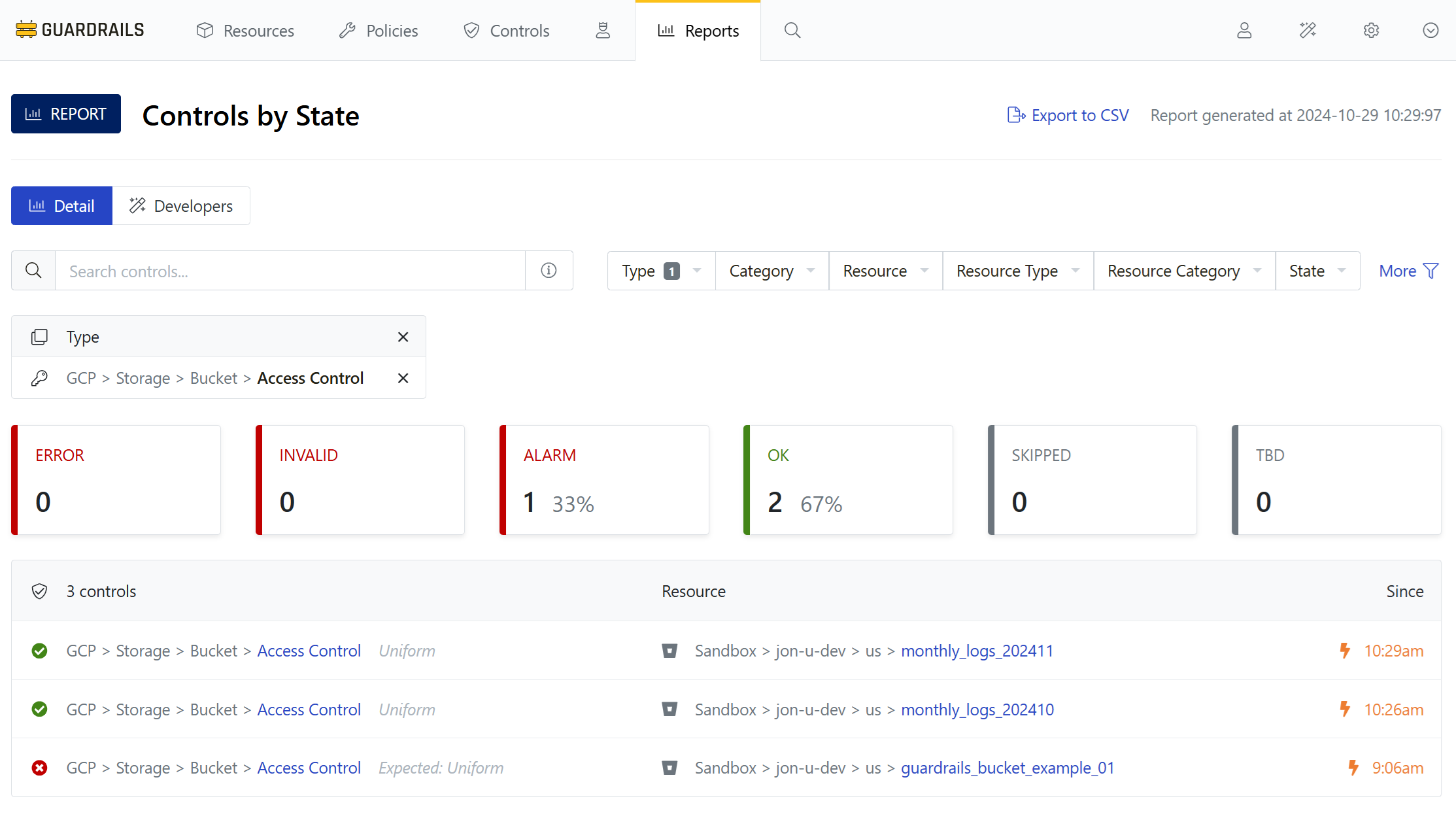
Navigate back to the Controls by State report (or use your saved bookmark), expand the Type dropdown, and search for gcp storage bucket access control. Enable the checkbox next to GCP > Strorage > Bucket > Access Control to set the filter.

Step 2: Filter on controls for bucket access control
Your test bucket is in the Alarm (red) state: out of policy. Other buckets in the project, if created with the default uniform access, are in the OK (green) state: in policy.

Step 3: Create test GCP buckets
Return to the GCP console and (as you did in the Observe Resource Activity guide) create three new buckets with access control set to Fine-grained. For the example, we will create the following new buckets:
- guardrailsbucketexample_02
- guardrailsbucketexample_03
- guardrailsbucketexample_04
Keep your names similar and consistent so you can easily filter and see all your test buckets together.
Step 4: View newly created buckets
As you create the new buckets, Guardrails detects them and evaluates their configuration relative to your policies. By changing our search string we can see all buckets at the same time.

The new buckets are in the Alarm state because, as with the first one, you set access control to Fine-grained. The current policy requires all buckets to have uniform access enabled.
Step 5: Review
In this guide you created three new GCP buckets and observed how the Policy Pack added at the project level evaluates their governance status.
Next Steps
In the next guide we’ll learn how to create an exception so that a bucket can be exempt from the access control requirement.
Progress tracker
- [x] Prepare a GCP Project for Import to Guardrails
- [x] Connect a GCP Project to Guardrails
- [x] Observe GCP Activity
- [x] Enable Your First Guardrails Policy Pack
- [x] Review Project-Wide Governance
- [ ] Create a Static Exception to a Guardrails Policy
- [ ] Create a Calculated Exception to a Guardrails GCP Policy
- [ ] Send an Alert to Email
- [ ] Apply a Quick Action
- [ ] Enable Automatic Enforcement