Enable Your First Guardrails Policy Pack
Enable your First Policy Pack
In this guide, you will learn how to attach a Guardrails Policy Pack to enable governance controls.
This is the fourth guide in the Getting started with Azure series.
Prerequisites
- Completion of the previous guides in this series.
- Access to the Guardrails console with administrative privileges.
- Access to the Azure portal with the ability to create and modify storage accounts.
Step 1: Check storage account TLS setting in Azure
Check the properties of the storage account you created in the previous guide (Observe Azure activity). Verify that TLS still set to 1.0 on the test storage account you created.

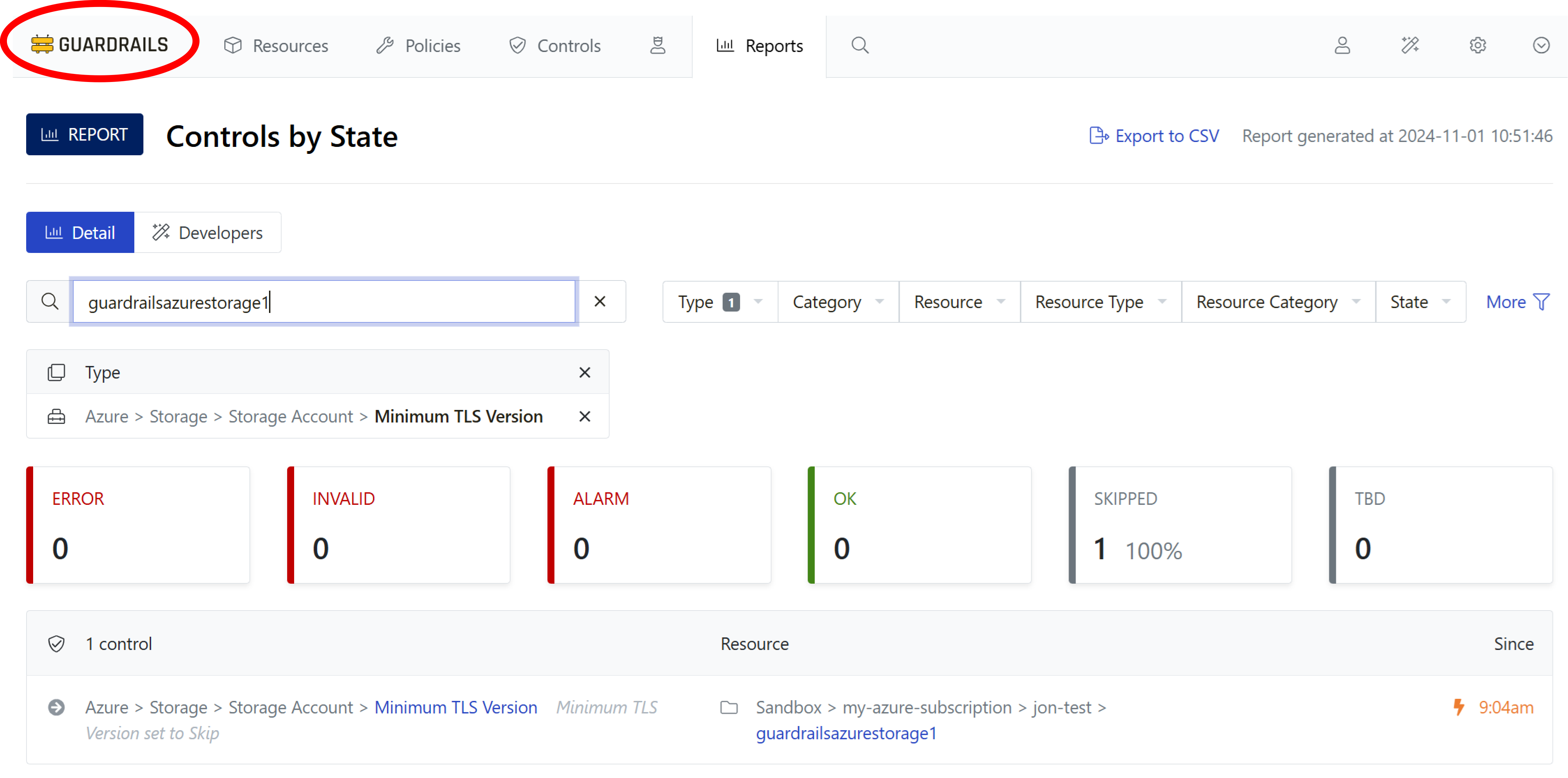
Step 2: Filter controls
You bookmarked the Controls by State report in Connect a Subscription, go there now. From the filter bar open the Type dropdown and search for azure storage account tls. Select the checkbox next to Azure > Storage > Storage Account > Minimum TLS Version.

Step 3: Find your storage account
Search for your storage account by typing its name into the search field. It should be in the Skipped state, because Guardrails has not been configured to check the TLS version on storage accounts.

Step 4: Navigate to your account
Right-click the Guardrails logo at the top of the page and open the page in a new browser tab

Click on the Accounts sub-tab from the homepage and then select your Azure subscription.

On the subscription resource page, select the Detail sub-tab.

Step 5: Locate the Policy Pack manager
Select the MANAGE next to Policy Packs UI widget.

Step 6: Attach the Policy Pack to your subscription
In the Edit policy pack attachments dialog box, select Add.

Your Guardrails workspace should have the Policy Pack Enforce Secure TLS Version for Azure Storage Accounts pre-installed.
In the dropdown, select the Policy Pack named Enforce Secure TLS Version for Azure Storage Accounts. Then select Save.

Step 7: Observe policy effect
Return to your open browser tab (or bookmark) for the Controls by State report. Observe that the control state for your test storage account changes from Skip to Alarm. It is in the Alarm state because you downgraded the TLS setting in Observe Azure Activity but the policy requires TLS 1.2.

Step 8: Review
In this guide you've attached a Policy Pack to your Azure subscription to check the TLS setting on storage accounts, and observed how the policy affects your storage account's control for Minimum TLS Version.
Progress tracker
- [x] Prepare an Azure Subscription for Import to Guardrails
- [x] Connect an Azure Subscription to Guardrails
- [x] Observe Azure Resource Activity
- [x] Enable Your First Guardrails Policy Pack
- [ ] Review Subscription-Wide Governance
- [ ] Create a Static Exception to a Guardrails Azure Policy
- [ ] Create a Calculated Exception to a Guardrails Azure Policy
- [ ] Send an Alert to Email
- [ ] Apply a Quick Action
- [ ] Enable Automatic Enforcement